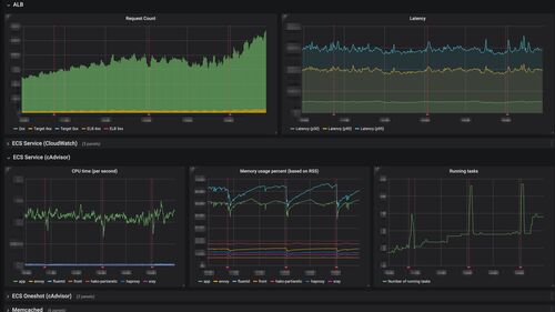
技術部 SRE グループの鈴木 (id:eagletmt) です。 去年クックパッド開発者ブログでも紹介した hako-console の延長として、メトリクス表示に Grafana の scripted dashboards を利用するようにしているのでその紹介をしようと思います。 アプリケーション毎…
引用をストックしました
引用するにはまずログインしてください
引用をストックできませんでした。再度お試しください
限定公開記事のため引用できません。